Linux x Windows - Atualizações

E decidi fazer mais alguns pequenos testes. O Windows tem uma configuração no MSCONFIG que limita o quanto de RAM será reconhecida pelo sistema (sim, essa janela não é para “deixar o Windows mais rápido”, mas sim para fazer o contrário: diminuir os núcleos e RAM que estarão livres para uso.

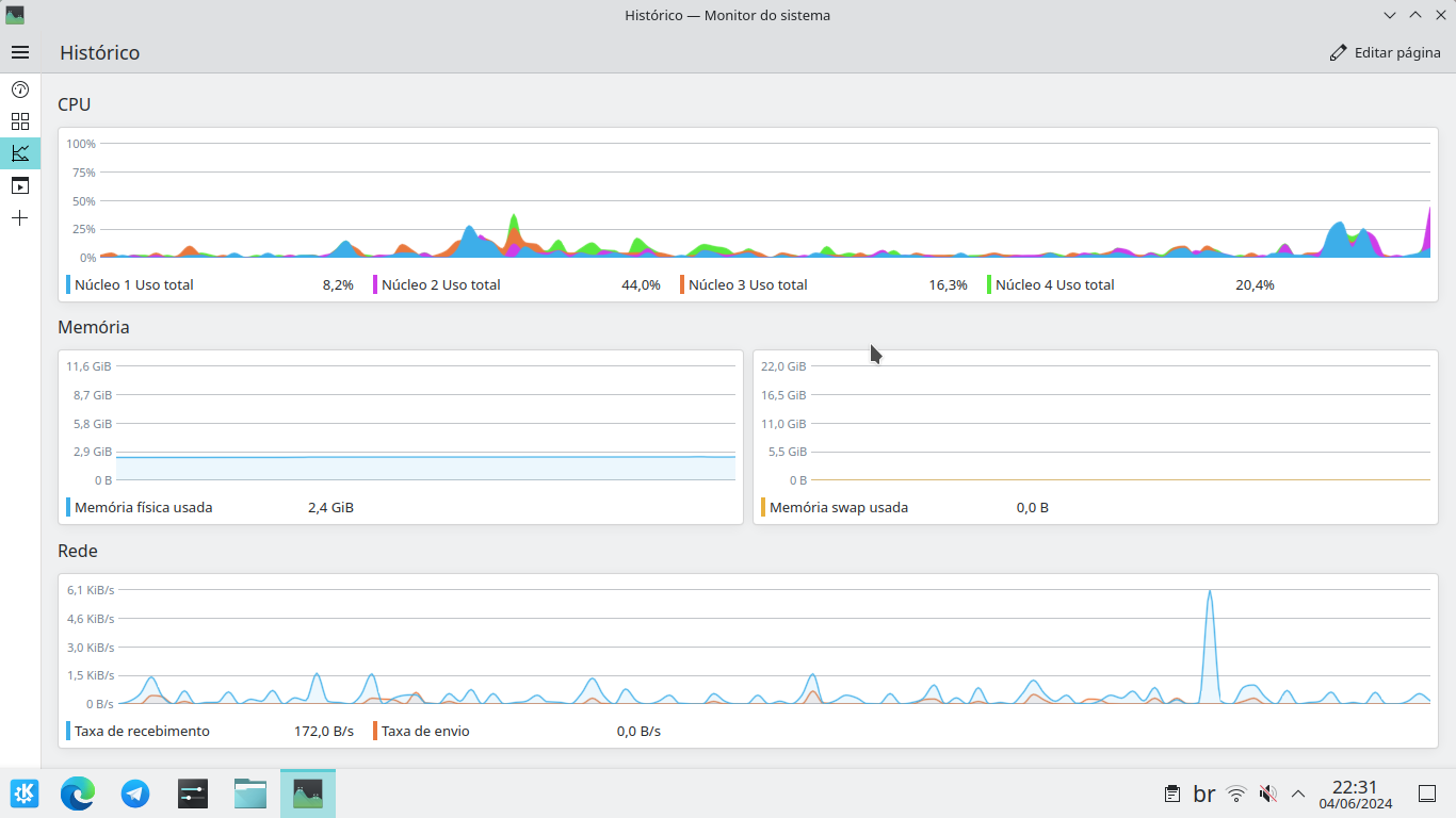
E antes de relatar os resultados, apenas lembrando que o consumo que eu já relatei por aqui, foi de 3,4 GB.

Quando diminuí para 4096 MB (ou 4 GB), o sistema alocou apenas 3,2 GB dos 12 GB que tenho de RAM no meu PC, no Gerenciador de Tarefas constava que o sistema estava consumindo 2,7 GB dos 3,2 GB disponíveis ao inicializar. Um pouco menos do que o consumo com os 12 GB de RAM.

Depois, aumentei isso para 8192 MB (8 GB). O Windows alocou 7,2 GB para estarem disponíveis para uso. Aqui, o consumo já subiu para 3 GB.

Talvez esse teste ficasse ainda melhor se eu testasse o Windows com um PC com 4 GB e num outro com 8 GB, pois talvez ainda tivesse falhas nesse teste. Talvez eu pegue alguns dados do MiniPC que tem aqui em casa, que tem 4 GB de RAM e Windows 10.

1 curtida

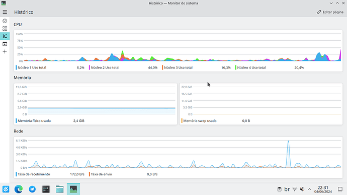
O consumo do PeppermintOS é baixo como qualquer distro Linux.
Mas 32 GB de RAM para um sistema leve como ele é como matar uma formiga com uma bazuca xD

2 curtidas

Me lembrou meu nm70 com Celeron 847 kkkkk por incrível que pareça rodava windows 10 naquilo sem dor de cabeça, a única coisa que me deixava chateado era o Linux não conseguir fazer troca de swap decente comparado ao windows… Fora aguentar o mesmo uso que eu fazia no windows (virtualização e rodar outros softwares juntos sem entrar em hardfreeze)

Um não dava nada por esse Mini PC, principalmente por ele ser da Multilaser, mas ele é até que bem competente, e para tarefas básicas ele se sai bem. E claro, ele já veio com um SSD de 120 GB, o que ajuda muito no desempenho.

E falando no consumo de Linux, entrei no meu Debian 12/LMDE e esse era o consumo do sistema:

Em tempo: Esse Debian aí é uma verdadeira salada. Começou como um Linux Mint Debian Edition com o Cinnamon. Normal, como um LMDE deveria ser. Aí removi o Cinnamon e instalei o Gnome.

Não satisfeito, atualizei na força a base para o Debian 12, embora tivesse repositórios do LMDE 5. Depois enjooei do Gnome, e instalei o KDE, depois chegou a atualização para o LMDE 6, instalei o atualizador do Mint e atualizei para o LMDE 6.

Não sei ainda como esse Debian não quebrou xD

Rapaz, uma vez o próprio diolinux disse isso: Não tenha vergonha em usar o linux e windows, Se o linux faz coisas que o windows não faz ou vice-versa use-os não é vergonha em admitir, é uma nova experiência em busca e conhecimento. Sabemos que o windows e linux tem muita coisa em comum, entre eles o windows em suporte para jogos temos que admitir, ele sai na frente mesmo com wine, PlayOnLinux e proton no linux infelizmente “AINDA, por enquanto (um dia o linux vai mudar esse jogo)” perde para o windows. AGORA em termo de segurança, confiabilidade e firewall o linux ganha em 1° lugar. É mais fácil quebrar várias defesas do windows do que os hackers ficarem mêses na frente do linux tentando quebrar um só código do Kernel.

1 curtida

E para finalizar a conversa rapaz, deixe eu te perguntar uma coisa…
Antigamente eu usava no windows o TuneUP Utilities versão paga não sei se o senhor conhece, eu usava ele para otimizar o sistema e desabilitar os processos em segundo plano para deixar o sistema mais leve na inicialização. Dá pra fazer isso no gerenciador de tarefas sem ter que usar programas de terceiros ?

Eu uso os dois, gosto muito disso, e não tenho vergonha nenhuma disso. Com o tempo, vi as vantagens que os dois tem e estou buscando usar o que há de melhor nos dois.

Eu uso mais o Windows porque ele tem os programas que eu gosto de usar (como o PaintTool SAI e o Affinity Photo/Designer) e uso o Linux para poder usar o computador do jeito que eu gostaria, já que o Gnome é uma interface que me agrada muito.

Quanto a segurança, não sei se é bem assim. Afinal, o Windows é mais visado por ser mais usado. E também nem precisa ter acesso ao Kernel. Só um ataque de engenharia social já faz um belo estrago.

E claro, no Windows muitos usuários caem na conversa de que o “Windows Update só trás problemas” ou que “Vou desativar o UAC para ele não encher o saco” ou “Não vou usar antivírus, pois eu me garanto”. Com isso, as barreiras de segurança são mitigadas pelo próprio usuário que não deveria mexer nessas coisas.

Mas uma coisa que é uma falha grande no Windows quando a segurança é o usuário padrão ser o Administrador.

Conheço, e esse tipo de programa como o TuneUP e o Advanced System Care são bem inúteis

E dá para desabilitar aqueles programas de terceiros que iniciam junto com o Windows no Gerenciador de Tarefas. Nesse caso, vá em “Aplicativos de Inicialização”. Por aqui dá pra desabilitar o que é desnecessário.

2 curtidas

Em ambos você teve em média ~2GB de uso real, o problema NÃO É a RAM alocada mas a RAM usada diretamente, na parte inferiror:

${Em uso} - ${Em cache} = ${RAM realmente usada}

Isso é eficiente porque já desconta a RAM compartilhada com vídeo, não vou precisar mandar os prints pra mostrar meu ponto, vc já o fez :v

Mas essa RAM compartilhada não afeta em nada no consumo. Só ver que em um dos prints em que o Windows estava consumindo 3,4 GB de RAM, o consumo de vídeo era zero.

Tem alguma fonte de que o cálculo para o Windows é realmente esse?

a atualização linux ele funciona assim mesmo, chega uma atualização mas você usa ele desatualizado. Só quando reiniciar vai ver a diferença, algumas distros até pedem para fazer reboot

1 curtida

Por isso eu desconsiderei

É o mesmo valor retornado pelo RAMMap

1 curtida

Não conhecia esse utilitário. Vou ver isso depois.

Boa tarde rapaz, eu fiz o que me recomendou ontem e deu certo, consegui desabilitar no gerenciador de tarefas/aplicativos de inicialização alguns programas rodando em segundo plano Steam/Microsoft Edge/Disp moveis/Vinc celular.
Tive um retorno ótimo de ram de 6.8GB consumido para 3,7GB total 4,2GB

Outra coisa rapaz, eu tenho a steam se eu abrir a steam eu terei que fechar depois no gerenciador de tarefas ou já vai automático ?

Você pode fechar a Steam normalmente no ícone da área de notificação.

Abri o programa aqui e não entendi muita coisa :eyes:

Tenho um Windows 11 aqui pra testes e alguns jogos e programas bem específicos, deixei o PC parado um tempinho (mesmo com as atualizações desativadas por 2 semanas) e do nada reiniciou e tinha navegador aberto com várias abas importantes, projeto no editor de vídeo e algumas anotações no LibreOffice. Ele nem perguntou se era pra reiniciar, só de notar minha ausência por 20 minutos resolveu reiniciar mesmo eu tendo forçado pra não instalar atualizações. É incrível como a Microsoft não respeita o gosto do usuário.
Deletei o Edge através do Revo Uninstaller e do nada apareceu de novo dias depois, creio que através de alguma atualização forçada.
Você não tem controle algum sobre a máquina.
Desativas opções relativas a privacidade e ele as ativa novamente. Por essas e outras que prefiro usar o Linux como principal.
E quando reinciou ficou um tempão instalando a atualização, no Linux eu faço atualizações complexas, até com kernel e não passa nunca de 5 minutos e isso GBs de atualização no Arch e nem me força reiniciar após isso.

1 curtida

E isso é o que você vê ou percebe… imagine o que não corre atrás das cortinas.

1 curtida

Exatamente. Eu tenho um script que corre nele pra desativar as coisas, mas não tem jeito, vez ou outra noto que algo que desativei foi ativado pelo sistema.

Cheguei até a usar um programa pra bloquear isso e o Windows conseguia desativar meu bloqueio pelo programa.

Desativei alguns processos inúteis como de impressora e ele ativa sempre que o computador é reiniciado. Tsc, tsc, tsc.

1 curtida

Primeiramente, tem a opção de Horário Ativo, que o Windows não irá reiniciar na faixa de horário que você definiu.

Segundo, forçar para não instalar atualizações é a maior irresponsabilidade que você faz. E você consentiu com essas atualizações ao aceitar, provavelmente sem ler, os Termos de Uso do Windows.

Você aceitou os termos de uso do Windows. O que você tem do Windows, nada mais é do que apenas uma licença, não o Windows em si.

Ou seja, o Windows não é exatamente seu. Nesse ponto, o Windows é radicalmente diferente ao Linux, onde você pode realmente modificar o que quiser, pois o software é seu de fato. Se você quiser fazer uma distribuição derivada de um Ubuntu, você pode, pois a GPL permite isso.

Já no Windows, você não pode modificar ele, pois ele não é seu, mas sim da Microsoft.

Para que desativar isso se a impacto disso é irrisório?

E muitas coisas do que você reclamou, podem ser respondidas com uma única pergunta: Você realmente leu os termos de uso do Windows antes de aceitá-los, seja quando você instalou o Windows, seja quando o computador veio com o sistema?

1 curtida

Mesmo assim não obedeceu, ele simplesmente ignora. Desativei as atualizações justamente pra poder trabalhar sem ele ficar baixando coisas em segundo plano. Fica alguns minutos sem usar já é meio que suficiente para o PC achar que pode simplesmente mudar as configurações e atualizar assim mesmo? Pra mim ou foi bug um negócio desses, afinal esse W11 está bem instável, noutro tópico eu disse que simplesmente os painel de widgets tinha parado de funcionar e sozinho, do nada, voltou a funcionar.

Ninguém lê termos de uso meu caro, por mais que seria o ideal, ninguém vai ler. Agora eu acho interessante existir essas opções de desativar/ativar sendo que, como você disse, na prática, o computador não é seu, é da Microsoft. Então pra quê trazer tais opções se na prática elas não funcionam? É só pra inglês ver e dizer que “tem” algum controle, quando na realidade não tem nada?! No mínimo ridículo.

A questão aqui não é ser irrisório ou não, essa é sua opinião e eu tenho a minha.
Duvido que você leia o termos de tudo que compra.

Eu sei que tem como driblar isso usando o NTLite e WinReducer.
Você poderia dizer:- Ah, mas isso é contra os termos!
Exatamente! É contra da mesma forma que é usar adblock no YouTube, mas todo mundo continua a utilizar, por uma boa razão.
É errado da mesma forma que assistir filmes de sites que disponibilizam de forma gratuita ou através de torrents. Mas continua a ser a única forma pra muitos do que pagar vários sites de streaming pra quem sabe, ter acesso a “quase” tudo. Dependendo do filme, não vai encontrar em nenhum deles, ainda mais filmes bem antigos, o foco desses streamings são filmes e séries “novas” e muita coisa fica por tempo ilimitado disponível, pra muitos não vale a pena.

1 curtida

As pessoas têm necessidades diferentes, fluxos de trabalho diferentes, comportamentos diferentes.

As pessoas estão entrando numa paranoia relacionada à questão de segurança com atualizações. De repente, parece que se não atualizar uma semana, um mês, o computador da pessoa estará como uma peneira, independentemente do comportamento dela, sendo que, definitivamente, isso não é verdade.

Se um usuário quer atualizar sempre, ok, não há problema algum. Mas há usuários que não, seja por fluxo de trabalho, seja por outra razão.

O comportamento da pessoa, ao usar seu computador, impacta mais na segurança do que as “trocentas” atualizações do mês.

1 curtida