Linux mint x PeppermintOS

Boa noite a todos os TUX e espero que todos estejam muito bem aí na residencia de vocês se divertindo muito com suas distros e é isso que a galera gosta!!!

Hoje estou trazendo duas distros TITANS(para mim são) e gostaria da opinião de todos sobre essas distros que nos fóruns internacionais estão dando o que falar sobre elas.

Sobre o Linux mint…
images

Um sistema operacional moderado que bate frente a frente com windows10/11 e também não requer TPM, Secure boot, aceita bios legacy e UEFI, possui versões 32/64 e também nas versões Cinnamom, mate e xfce. O linux mint já vem
equipado com programas de fábrica para você começar o seu trabalho como firefox, open office, gparted e sem contar que possui uma infinidade de personalizações do sistema e muito mais recursos, pode se fazer de tudo nesse sistema.

Sobre o Peppermint…

Um sistema operacional muito bem equipado para topar qualquer desafio, praticamente tendo os mesmos recursos do linux mint e mais, usando o núcleo ubuntu/debian nas versões 32/64 debian, gnome flashback e também a grande novidade o PepMini.
O peppermint não vem com quase nada instalado poupando o armazenamento, você pode baixar e instalar o programa que quiser e já vem desbloqueado para a instalação já prontos no sistema como flatpak, snap, app image e gnome store e sem contar que ainda tem o synaptic e discover. O peppermint é um sistema totalmente configurável e possui inúmeras personalizações para deixá-lo
a seu gosto. Projetado para rodar em computadores menos potentes e até mais antigos, nada o impede de rodar em máquinas mais robustas e assim
o desbloqueando para a maior performance.

E aí galera gostaram ? vocês usam essas distros ? por favor dêem suas opiniôes.
Obrigado a todos no diolinux plus!!!

2 curtidas

Tentei usar o Peppermint, usei por uma semana, mas tive problemas com suporte a drivers, de qualquer forma eu gosto dessa premissa do peppermint de não vir com quase nada instalado.

Peppermint já foi uma distro muito instigante nos tempos em que derivava do Ubuntu e tinha um ambiente gráfico que misturava Xfce e LXDE e era especialmente leve sem ser simples demais.

Aí seu criador, infelizmente, adoeceu e faleceu, e o Peppermint entrou num longo limbo.

Em 2022, retornou, dentro de uma nova proposta, mas se tornou praticamente um remix do Debian ou do Devuan. É um bom sistema para computadores mais modestos e para quem gosta de minimalismo.

Mas entre as distribuições baseadas direto o Debian acho mais interessantes o MX Linux, o SparkyLinux e o também minimalista Spiral Linux. Essas três realmente acrescentam recursos à base Debian e tornam a experiência de uso mais interessante.

2 curtidas

O Peppermint acabou sendo engolido pelo Mint tempos atrás, o Clement (mantenedor do Mint) tentou uma parceria com eles durante o hiato do Peppermint para criar uma plataforma agnóstica intercambiável das duas distros para o Linux em geral mas não obteve resposta como resultado o Mint foi lentamente transformando recursos do Peppermint em XApps

2 curtidas

A versão que uso é o “peppermint debian 12 bookworm” que deu suporte a todos os meus drivers.

1 curtida

Que descanse em paz o criador do peppermint mark greaves (PCNetSpecs)

Esse sistema tá fazendo tudo o que gosto, está rodando muito bem em minha máquina que é a M5A78L -M /USB3 com 32GB DDR3-1600, FX8350, RX6500xt PCIex 4.0 running 2.0 x4
Uso o padrãozão do “EXT4” sempre, depois que instalei o wine 9.0 o pmos se expandiu mais.

Nota: Uma verdadeira mistureba de interface gráfica como xfce, lxde com puppy linux, win95 com lisa apple 2.
Os emuladores nativos estão rodando maravilhosamente bem incluíndo o “RPCS3” em vulkan e os restantes via wine opengl e a steam também em opengl no jogo “Resident Evil 2 Remake”

Acho bem paia rodar uma distro leve num PC potente. Para mim, se tem um PC com potência suficiente, o melhor é rodar uma distro que vá aproveitar ao máximo aquele Hardware sendo extremamente eficiente, mesmo que consuma bem mais memória que uma distro mais leve.

E de vir quase nada, tem o SpiralLinux Builder, que vem quase nada. Apenas com um IceWM, navegador, alguns utilitários gráficos e o Calamares. E é baseado no Debian.

Concordo, eu tenho Tri-Boot em minha máquina e garanto que o peppermint tá fazendo esse trabalho com folga.

Um rapaz aqui disse que um PC potente requer um sistema potente, ele tem toda razão mas essa análise não está totalmente certa.

Vou explicar,
Nem todas as distros linux xfce e lxde são para pcs de baixo recursos, algumas possuem os mesmos recursos do cinnamon e quase não há diferença entre ambos gráficamente falando. O cinnamon é um sistema completo, mais pesado hardwamente, mais processamento e mais memória. O xfce é compacto, mínimo e usa menos recursos possíveis do pc o tornando rápido e veloz tanto em boot quanto dentro do sistema e para finalizar ele tem menos processos para trabalhar mas isso não quer dizer que essa versão só serve para pcs de baixo recurso.

Imagine você um gamer que tem um ultra pc com windows11 jogando aquele jogo ultra pesado que requer muita RAM, CPU, VRAM e muita energia totalizando 100% dos recursos e todo mundo sabe que o windows faz jus nesse quesito, é uma pena que quando atinge os 100% normalmente acontece engasgos e travamentos no windows (nesse calor então kkk).

Aí você resolve jogar o mesmo jogo no linux e descobre que o jogo está mais leve, dos 100% cai para 75% e os 25% restantes ficam reservados para o sistema (isso não é teoria, é a prática).

E finalmente você gamer conhece o xfce rodando o mesmo jogo que dos 75% cai para 50% reduzindo a temperatura dos coolers da GPU e processamento sem falar é claro do consumo de RAM.

Um pc potente num sistema profissional compacto xfce ou lxde é lucro, lembrando que nem todas as versões xfce e lxde tem esses recursos.


Isso estaria correto se estivéssemos em 2004. Hoje em dia os Sistemas Operacionais são plenamente capazes de liberar recursos quando necessário.

O seu argumento falha muito, pois você está pensando a memória como se fosse um bloco monolítico de concreto. Coisa que não é verdade.

5 curtidas

Verdade. Como vejo muita gente por aí dizendo “Meu sistema, inicia com 500mb com tal ambiente”, aí abre um navegador com 3 abas e esses seus 500mb vai pra vala rapidinho e consome recursos igual um ambiente “mais pesado”. E pior, já testei utilizando a mesma distro com XFCE, e KDE Plasma e mesmo o XFCE sendo “mais leve” o Plasma se saiu melhor no gerenciamento dos recursos. Inclusive esse foi um dos motivos do Zorin OS não manter mais o Zorin Lite(Que é a versão com XFCE).

2 curtidas

Mas não foi exatamente isso que quis dizer. O que queria dizer é uma coisa bem simples.

Todos nós sabemos que o SSD perto da memória RAM é extremamente lento, principalmente se mudarmos a escala dos nanossegundos para os segundos, podemos ver que o tempo de acesso da CPU para a RAM (120 ns) demoraria seis minutos enquanto que o tempo de acesso para o SSD (de 50 a 150 µs) demoraria de dois a seis dias nessa escala maior.

Dado isso, qual máquina seria mais rápida: Uma que está consumindo 1 GB de RAM, mas que os programas que você usa estão no SSD e precisam ser carregados para a memória ou outra que esta consumindo 4 GB de RAM, mas que todos os programas que você precisa usar já estão pré-carregados na memória RAM?

O que importa, é o uso inteligente da RAM - como a utilização de recursos com a zRAM, Prelink e Preload - e não a economia a todo custo, só para mostrar que o seu Linux consume menos RAM que o do amiguinho.

Resumindo: A sua máquina pode muito bem ser mais lenta que uma que está consumindo mais RAM, por justamente estar usando zRAM (para evitar o uso de Swap no HD) e Preload (para manter os programas usados mais frequentemente já carregados na memória RAM), pelo simples motivo da RAM ser ordens de magnitude mais rápida do que um SSD.

O que se usa no computador conta muito mais do que o consumo de determinado Sistema Operacional. E isso vale para até mesmo para navegadores.

Tem sites em que sozinhos consomem mais RAM do que qualquer ambiente gráfico. Já vi no meu computador a página inicial do Youtube consumir 1 GB de RAM, assim como já vi uma aba do Twitter consumir 4 GB de RAM.

Pois é. Às vezes, uma distro que seria mais pesada consegue ser mais eficiente que uma que é mais leve. O que importa mais é o uso inteligente da RAM e não o número baixo de consumo.

2 curtidas

Você está certíssimo disso rapaz, eu sei.
Eu não quero criar confusão ou embaralhar as coisas mas o objetivo do linux realmente é pra ser um sistema leve e estável consumindo menos recursos de hardware e aproveitando ao máximo dele.

1 curtida

Meu pc realmente é o mais antigo aqui e na verdade talvez seja ainda mais, o ssd é que tá segurando as pontas.
ASUS M5A78L-M PLUS/USB3 de 2016
FX8350 de 2012
RX 6500xt de 2022
16GB markvision DDR3 1600 de 2017
16GB Kingston DDR3 1600 de 2018

Dando pra jogar o “Resident Evil 4 Remake” com as configurações pré-definidas com o v-sync ativado, RT-off e configurações somente em “high” a 1366x768 no linux mint ou peppermint tá bom demais.

Se você acha que esse seu setup é antigo, então nem queira saber qual é o meu hahaha.

2 curtidas

Pera aí que não é bem assim, de fato sistemas operacionais conseguem liberar recursos MAS isso tem limites, via de regra o Windows vai sempre operar a 1.5 GB essa memória ele não libera (tem como liberar até 0.4 GB mas por padrão não libera)

Depende, mais rápido pra que? Iniciar os programas? A segunda, usar os programas? Depende de quanta RAM tá disponível, do CPU, de quanta RAM o programa precisa… Por exemplo, vamos supor que o programa use 6 GB de RAM pra funcionar, 2 É compartilhada e 4 uso real, num PC de 8 GB no primeiro caso:

1 GB de IDLE + 6 GB do programa = 7 GB, o programa vai demorar um pouco mais pra iniciar mas vai funcionar com folga

4 GB de IDLE + 6 GB do programa - 2 GB de uso compartilhado = 8 GB, vai iniciar mais rápido porém no uso o sistema provavelmente vai paginar e o uso vai ficar lento

Não existe resposta “one fits all” sobre isso

1 curtida

É uma realidade: ambiente gráfico leve não significa muita coisa, quando não se usa o sistema de maneira consciente. Ele pode carregar com míseros 200mb, mas se o usuário abrir 3874125874127147 abas no navegador, a memória vai pra ralo.
Xfce está bem atrás no quesito gerenciamento de memória e processador, principalmente quando se trata do Plasma.

1 curtida

Galera, muito obrigado a todos e espero que me desculpem, eu disse coisas que talvez chatearam vocês mas tudo é questão de opinião e gosto. Eu amei o peppermint, ele tá fazendo exatamente que LM faz exceto num detalhe: A steam no peppermint só funciona em OPENGL, nunca no vulkan. Os emuladores no PMOS todos funcionam com vulkan exceto a steam.

Vocês sabem muito bem que quando o usuário é fan maniáco, viciado e maluco do sistema geralmente da M que sou EU no peppermintOS.
Em breve vou mostrá-los a minha coleção Peppermint que tenho aqui em casa.
Balas peppermint, Licor peppermint, mandei fazer camisetas, travesseiro e adesivos com a logomarca do peppermint.

Acredito rapaz, estou pensando em instalar o peppermint num K6-2 500mhz com HD de 30GB e um SSD 32GB via adaptador sata para IDE só pra vê a bagaça funcionar numa PCCHIPS M571 com 768MB PC133

1 curtida

Falhei em não especificar melhor em que condições essas máquinas estariam no meu exemplo. Porém, tem a possibilidade de usar a zRAM, que compacta os arquivos que estão na RAM, economizando espaço na memória, o que diminui o uso do SSD. Sei que isso não faz milagres, mas pode ajudar nesses casos.

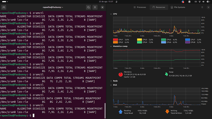
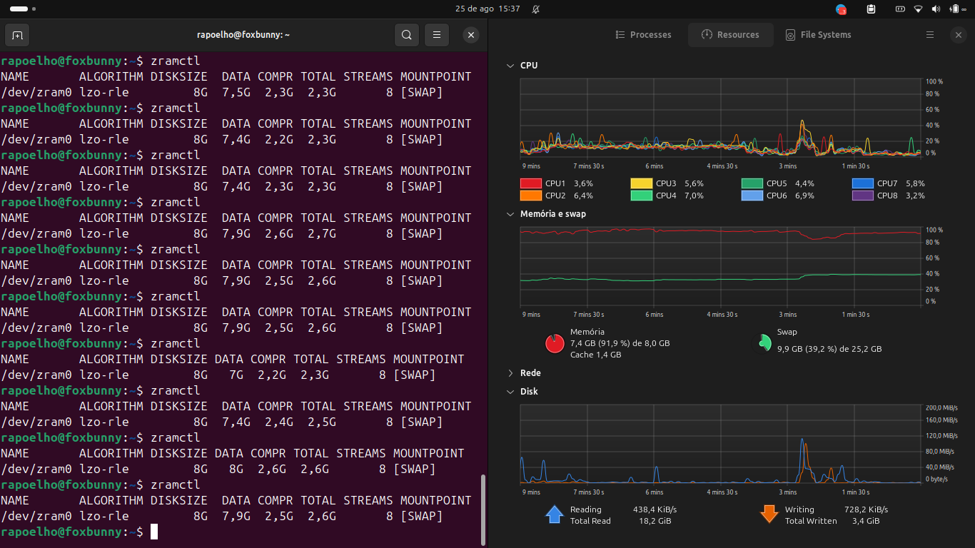
Um teste com a zRAM

Fiz um pequeno teste, abrindo um monte de abas no Firefox, para fazer o sistema consumir toda a RAM e usar a zRAM e logo depois abri alguns outros programas. Eu já tinha 16 GB de Swap no SSD e configurei uma zRAM de 8 GB. E esse foi o resultado:

A memória RAM com um consumo de 7,4 GB e a Swap em 9,9 GB, sendo:

  • 7,9 GB da zRAM;
  • 2 GB da Swap no SSD.

Como pode ver, a zRAM está transformando 7,9 GB de arquivos em 2,6 GB. Uma compactação de 67%. Com isso, são mais de 5 GB de arquivos que não estão sendo transferidos para a Swap no SSD, mas que estão na memória RAM.

Tirando o SSD, o meu notebook principal é bem antiguinho. Ele é um Inspiron 5558 da Dell, que provavelmente foi lançado em 2015, mas o meu comprei em Março de 2016. E indo para os componentes:

  • CPU: i5 4210U, lançada no segundo trimestre de 2014
  • GPU Dedicada: nVIDIA 920M, lançada em Janeiro de 2015
  • RAM #1: 8 GB Teikon DDR3, fabricada provavelmente em Fevereiro/Março de 2016 (Semana 09 do Ano de 2016)
  • RAM #2: 4 GB Smart DDR3, fabricada provavelmente em Maio de 2013 (Semana 20 do ano de 2013) e foi reaproveitada de um notebook antigo que eu tinha.
  • SSD: Kingston A400 de 960 GB, instalado em Julho de 2021, pois o HD estava morrendo (Por curiosidade: Esse modelo de SSD foi lançado em Janeiro de 2018).

E é uma máquina que ainda se dá bem para uso mais leve e mesmo que o meu uso do dia a dia consuma muito mais RAM, ainda tem um desempenho bem razoável, considerando as limitações que o hardware de um notebook com oito anos de uso impõe.