Muito uso da RAM no jogo ARK da Steam

Muito uso da minha RAM onde fica assim de 8Gb ate uns 12Gb …o quanto ele quiser se estiver livre. Eu ja joguei esse jogo no windows e nao era assim msm no epic qualidade, isso so aconteceu no linux. Um problema similar foi usando o komorebi com mais de 2gb so de wallpaper animado, eu achei que era so esse app entao neh usei mas. POrem agora tendo esse problema com ARK estou com duvidas do Linux. :confused:
Cpu: Intel® Core™ i7-7700 CPU @ 3.60GHz × 8
Placa de Video: GeForce GTX 1070/PCIe/SSE2
RAM: 16gb

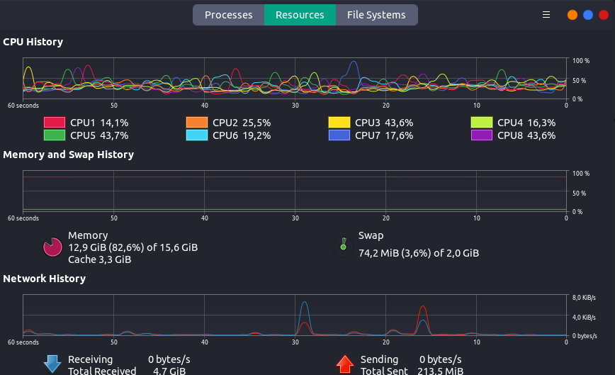
Quanto mais memoria RAM você tiver mais o kernel Linux vai gastar porque a memoria RAM é mais rápido do que o HD e SSD aumentando o desempenho.
A swap fica no HD ou SSD.
O kernel Linux não usa a swap enquanto a memoria RAM não estiver lotada.
Já no Windows é diferente ele usa swap mesmo que tenha muita memoria RAM livre.
Você esta usando 74mb de swap.
Acredito que você deva colocar mais swap 2GB é muito pouco minha opinião.

O uso de recurso da sistema de um programa vai depender também de como o programa foi otimizado para rodar em tal sistema.

O requisito mínimo do ARK no Steam windows é de 8GB o que significa que para rodar no talo usando swap.
fonte: ARK: Survival Evolved on Steam
Memoria no talo não significa melhor desempenho.