Olá pessoal, tudo bem?
Estou começando agora no Zorin OS e tenho algumas dúvidas iniciais sobre a distribuição. Gostaria de pedir a ajuda de vocês para esclarecer alguns pontos.
1. Drivers NVIDIA — Qual devo instalar?
Tenho dúvidas sobre qual driver NVIDIA é o mais indicado para o meu hardware. Seguem as especificações da minha máquina:
-
Processador: Intel Core i7-7500U @ 2.70/2.90 GHz
-
RAM: 8 GB
-
Sistema: 64 bits
-
GPU: NVIDIA GeForce 940MX
O Zorin OS me apresentou algumas opções de drivers (imagem anexa). Qual seria o mais recomendado para melhor desempenho e compatibilidade? (aceito também dicas de configurações de consumo de energia)
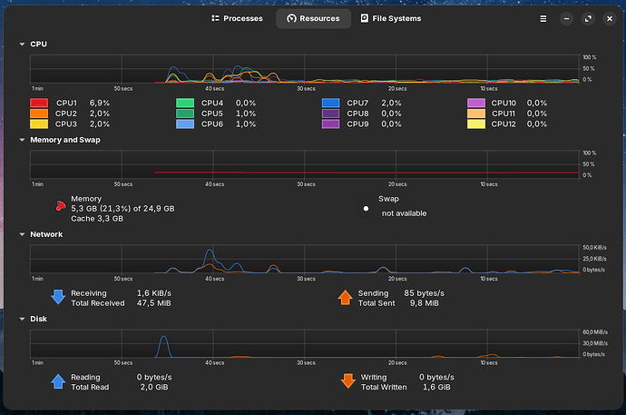
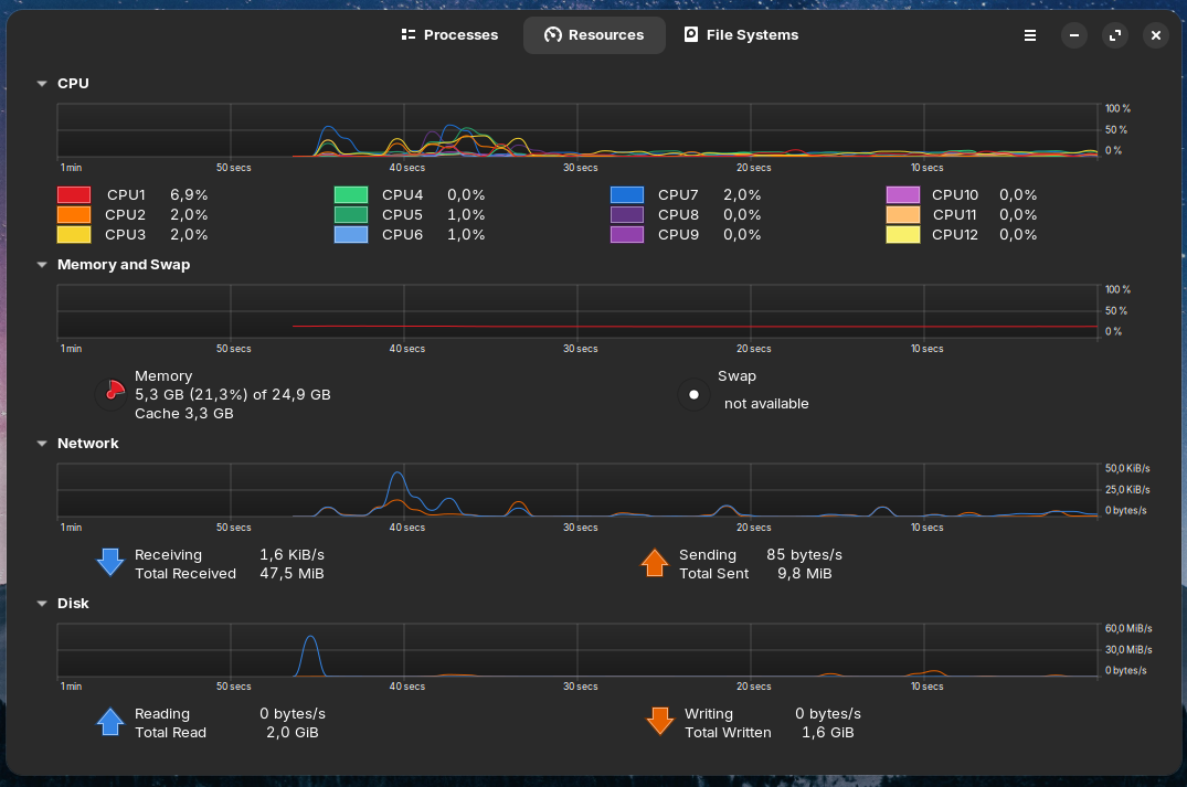
2. Monitoramento de recursos no Zorin OS
No Windows eu tinha o hábito de deixar o Gerenciador de Tarefas aberto para acompanhar o uso de CPU, RAM, GPU etc. No Zorin OS imagino que exista alguma ferramenta semelhante, mas ainda não consegui encontrar.
Qual aplicativo ou recurso vocês recomendam para monitoramento em tempo real?
3. Dicas para começar bem no Zorin OS
Por fim, gostaria de ouvir sugestões gerais de quem já usa o sistema.
Quais dicas vocês podem me dar para iniciar bem no Zorin OS, melhorar a experiência e tirar o máximo proveito da distribuição?
Agradeço desde já pela ajuda! ![]()




