Olá, pessoal
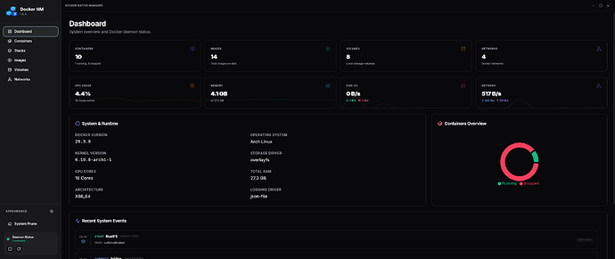
Faz-se um bom tempo que não posto por aqui, mas vim compartilhar com vocês um projeto de código aberto o qual venho participando chamado Docker Native Manager. A ideia é ser uma interface moderna, leve e de fácil acesso para usuários avançados e novatos no mundo Linux. Algumas das características propostas pelo projeto: iniciar/parar o Docker-ce daemon, criar e gerenciar containers, prune de volumes e acesso a containers de forma simples atavés do terminal embedado. Atualmente possui empacotamento em .rpm, .deb, AppImage, tar.gz e pkg.tar.zst (sendo a versão Arch Linux minha responsabilidade. Fiquem a vontade para testar e compartilhar o que acham. Ah, um ponto importante: é feito com Tauri, nada de Electron, por isso o tamanho tão pequeno, mesmo para tecnologia web no design ![]()
7 curtidas
Cara, bem massa!
A UI tá bem bonita, vi q vc tá usando tauri, bem legal ele, rust é muito bom pra isso!
Agr msm eu to desenvolvendo uma alternativa ao procps-ng em Rust, comecei pelo free, e estou gostando bastante da DX dele, e o ecosistema é bem legal tbm ![]()
2 curtidas
