Little Snitch chega ao Linux e amplia opçÔes de controle de rede no sistema
Uma das ferramentas de segurança mais conhecidas do macOS acaba de dar um passo importante rumo ao universo open source. O Little Snitch, tradicional firewall de aplicativos focado em privacidade, agora tambĂ©m estĂĄ disponĂvel para Linux, ampliando as opçÔes de monitoramento e controle de conexĂ”es de rede nesse ecossistema.
Desenvolvido pela empresa austrĂaca Objective Development, o Little Snitch sempre se destacou por permitir que usuĂĄrios visualizem e controlem, em tempo real, quais aplicativos estĂŁo tentando se conectar Ă internet. Diferente de firewalls tradicionais â que priorizam bloquear ameaças externas â a ferramenta foca no trĂĄfego de saĂda, ajudando a identificar softwares que enviam dados sem o conhecimento do usuĂĄrio. (Wikipedia)
Nova versĂŁo adaptada ao Linux
De acordo com a reportagem do site OMG! Ubuntu, a chegada ao Linux marca uma mudança significativa: a versão foi reescrita em Rust, linguagem moderna conhecida por segurança e desempenho. (OMG! Ubuntu)
Essa adaptação indica que o projeto não é apenas um port direto, mas uma implementação pensada especificamente para o ambiente Linux, respeitando suas particularidades e arquitetura.
Como funciona o Little Snitch
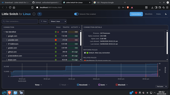
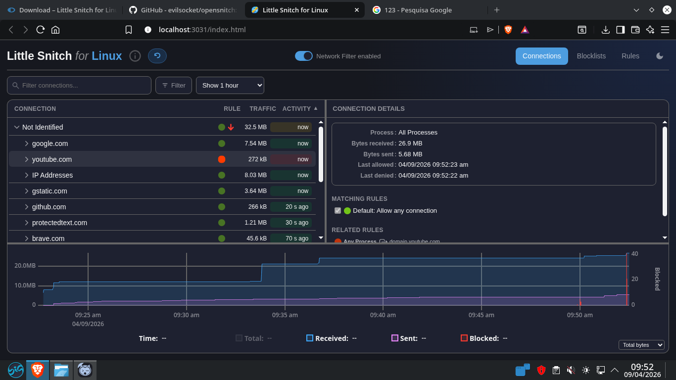
O funcionamento da ferramenta segue o mesmo princĂpio que a consagrou no macOS: sempre que um aplicativo tenta acessar a rede, o sistema exibe um alerta permitindo ao usuĂĄrio decidir se a conexĂŁo deve ser liberada ou bloqueada â seja temporariamente ou de forma permanente. (Wikipedia)
AlĂ©m disso, o usuĂĄrio pode criar regras detalhadas, como permitir conexĂ”es apenas para determinados domĂnios, portas ou protocolos, oferecendo um nĂvel granular de controle.
ConcorrĂȘncia jĂĄ existente no Linux
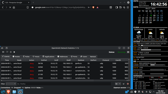
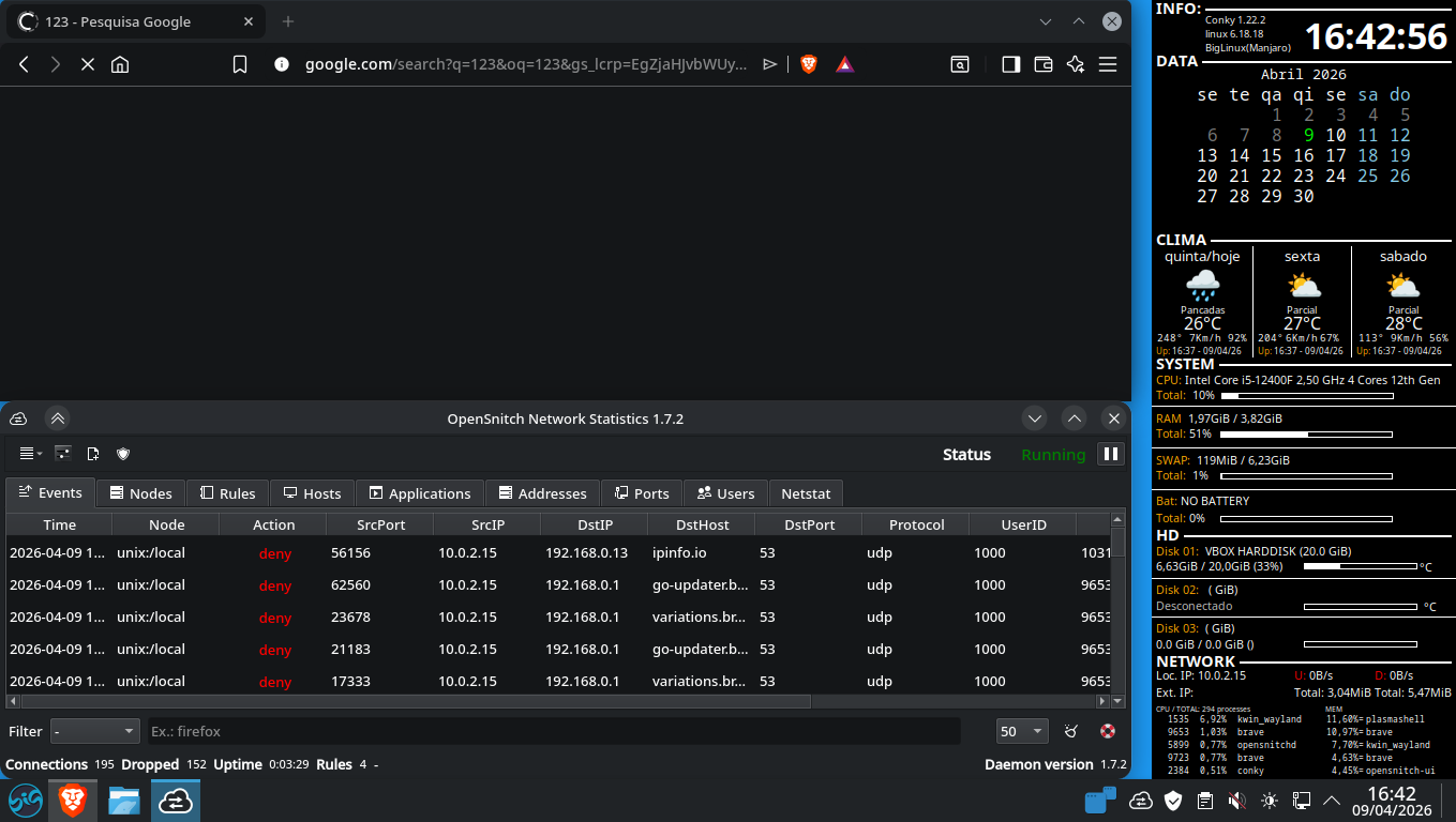
Embora a novidade seja relevante, o conceito nĂŁo Ă© totalmente novo para usuĂĄrios Linux. Ferramentas como o OpenSnitch jĂĄ oferecem funcionalidades semelhantes, permitindo monitorar e bloquear conexĂ”es de saĂda com base em regras definidas pelo usuĂĄrio. (Blog do Edivaldo)
O OpenSnitch, inclusive, foi inspirado diretamente no Little Snitch e jå vinha ocupando esse espaço no ecossistema open source.
Impacto para usuĂĄrios Linux
A chegada do Little Snitch pode representar uma maior concorrĂȘncia e evolução nesse segmento de segurança. Com uma interface refinada e experiĂȘncia consolidada no macOS, a ferramenta pode atrair usuĂĄrios que buscam maior visibilidade sobre o comportamento de seus aplicativos.
AlĂ©m disso, o lançamento reforça uma tendĂȘncia crescente: o interesse de desenvolvedores comerciais no Linux como plataforma viĂĄvel para softwares avançados de desktop.
Com sua estreia no Linux, o Little Snitch amplia o leque de ferramentas de segurança disponĂveis e reforça a importĂąncia do controle de trĂĄfego de saĂda â um aspecto cada vez mais relevante em tempos de coleta de dados e telemetria.
Para usuĂĄrios preocupados com privacidade e transparĂȘncia, a novidade chega como mais uma opção poderosa para manter o controle sobre o que seus aplicativos fazem âpor trĂĄs dos bastidoresâ.





